返回顶部
400-0377-798
在线咨询
微信二维码

发布时间:2024-05-28 09:15:18 浏览次数:323次
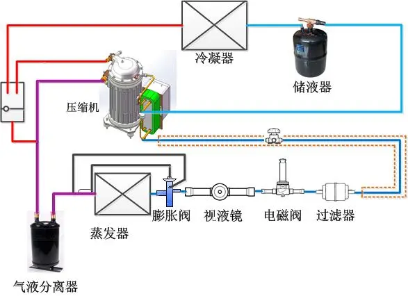
一、制冷系统施工设计经验
管路设计的重要性
1、系统正常运行时,少量的油将持续的随排气离开压缩机,系统观路设计良好时,这些油将返回压缩机;
2、如果系统中的油量太多,对冷凝器和蒸发器的效率产生负面影响;
3、返回压缩机的油少于离开压缩机的油,最终使压缩机损坏;
4、为压缩机加油,只能保持短时间的油面;
5、只有正确的管路设计,才能保持系统有良好的油平衡。
吸气管路设计
1、水平吸气管路沿制冷气流动的方向,要有大于0.5%的斜度;
2、水平吸气管路的截面,必须保持气体流速不小于3.6m/s;
3、在垂直的吸气管路中,必须保证气体流速不小于7.6-12m/s;
4、大于12m/s的气体流速,不能明显改善回油,会产生高的噪音并导致较高的吸气管路压力降;
5、在每一垂直吸气管路的底部,必须设立一个U形回油弯;
6、如果垂直吸气管路高度超过5m,则每增加5m必须设立一个U形回油弯;
7、U形回油弯的长度要尽可能的短,避免聚集过多的油。

蒸发器吸气管路设计
1、当系统不采用抽空循环时;在每个蒸发器的出口,应设U形截留弯。以防止停机时液体制冷剂在重力作用下,流入压缩机;
2、当吸气上升管和蒸发器相连时,中间应留有一段水平管和截留弯,用于安装感温包;防止膨胀阀产生误动作。
排气管路设计
当冷凝器安装的位置高于压缩机时,在冷凝器的进气管处,需要一个U形弯,防止在停机时油返回到压缩机的排气侧,也有助于防止液体制冷剂从冷凝器流回到压缩机;
液体管路设计
1、液体管路通常对制冷剂的流速没有特别的限制,当使用电磁阀时,制冷剂流速应低于1.5m/s;
2、如何保证进入膨胀阀的制冷剂是过冷液体;
3、当液体制冷剂压力降至其饱和压力时,有一部分制冷剂将闪发成气体。

二、制冷系统常用知识
制冷剂闪发气体的危害
1、降低膨涨阀的制冷量;
2、会腐蚀膨胀阀的阀针和阀座,引起噪音;
3、导致膨胀阀对蒸发器的供液不正常。
加油量和油分离器
1、在多数制冷系统中,压缩机的加油量已经够用;
2、当管路超过20m,或管路中有许多油井,或系统中加装油分离器时,需要额外补充冷冻机油;
3、在某些制冷系统中,有缓慢的回油危险,有多台蒸发器或有多台冷凝器并联时,建议安装油分离器。
膨胀阀/干燥过滤器
1、膨胀阀或干燥过滤器,根据所使用的制冷剂进行选择;
2、在选择干燥过滤器时,要考虑干燥过滤器的吸水能力、系统制冷量和系统制冷剂的充注量。
工作电压和启动次数
1、工作电压要在规定的范围之内;
2、启动次数不能多于10--12次/小时;
3、每次启动后运行的时间不能少于5分钟,以保证正确的回油和电机的冷却,系统设计必须保证最小的压缩机运行时间。

蒸发器
1、蒸发器的选择要与系统的负荷及压缩机的制冷量相匹配;
2、换热面积过大,回气温度高,蒸发温度不能降低;
3、换热面积过小,制冷剂不能充分蒸发,产生回液。
冷凝器
1、冷凝器的选择要与压缩机的负荷和制冷量相匹配;
2、要参考生产厂家的技术资料;
3、换热面积过小,制冷剂气体不能充分冷凝,排气温度和排气压力升高。
停机时液体制冷剂迁移
1、在系统停机和压力平衡后,制冷剂在系统的最冷部分冷凝;
2、系统中的制冷剂会冷凝进入压缩机曲轴箱中;
3、制冷剂将溶解在压缩机油中,知道油中的制冷剂完全饱和;
4、当压缩机启动时,压力降低,制冷剂剧烈的蒸发,形成油泡沫;
5、引起液体或油击,破坏阀片、阀板;
6、油被制冷剂稀释,润滑能力大幅度下降。
防止停机时液体制冷剂迁移
1、采用回气管路气液分离器;
2、安装供液管路电磁阀;
3、采用曲轴箱加热器;
4、在压缩机开机前4小时,接通加热器。
系统的清洁
1、系统不清洁是影响压缩机寿命的主要因素之一;
2、在配置制冷系统时,确保系统的清洁非常重要;
3、引起系统污染的因素:钎焊和电焊的氧化物,管路毛刺和挫淆、钎焊的焊剂、水分等;
4、绝对不能在安装完成后的管路上钻孔。
系统压力试验
1、建议用纯净的干燥氮气进行压力试验;
2、高压侧和低压侧不能超过标准的允许压力;
系统检漏
1、必须使用纯净的干燥氮气和所用的制冷剂进行检漏;
2、切勿使用氧气、干燥空气或乙炔气等其它气体;
3、检漏的压力不能超过试验压力。
系统抽空取出水分
1、系统中的空气和水分,产生高的排气温度,使冷凝压力增高;
2、引起压缩机的机械和电气故障;
3、必须使用真空泵,从系统的高低压两端同时抽空;
4、开始抽空是要关闭压缩机的吸排气阀;
5、首先用真空泵抽到1500微米汞柱,然后通过干燥装置向系统中加入制冷剂,破坏真空状态;
6、再次重复上面的步骤;
7、打开压缩机的吸排气阀,并将系统抽真空至500微米汞柱;
8、充入制冷剂,关闭真空泵。
系统抽空注意事项
1、绝对不能用压缩机作为真空泵对系统抽真空;
2、当系统处于真空状态时,无论如何不要启动和运装压缩机,否则会导致压缩机烧毁。
系统检查与启动
1、检查电气接线,确保全部紧固、无误;
2、观察压缩机的油位,油位应该在视油镜的中部偏上;
3、拆除或松动压缩机下的运输托架;
4、检查高压和低压压力控制器,压缩机吸排气阀,油压安全控制器,以及其它安全控制装置;
5、检查温度控制器是否正常;
6、做好标记,标明系统中使用的制冷剂;
7、阅读说明书和接线图等资料、并妥善保管,以备将来参阅。
系统检查与启动
1、液体制冷剂必须从压缩机的高压侧注入;
2、在充注前和充注过程中,注意观察系统的压力;
3、继续充注至系统有足够的制冷剂,不要充注过量;
4、在系统没有达到正常运转状态,并且油面没有保持在视油镜中央时,不要让制冷装置处于无人管理状态。
系统运转检查
1、检查压缩机的吸气和排气压力;
2、检查视液镜和膨胀阀的工作情况;
3、观察压缩机曲轴箱的油位;
4、检查热力膨胀阀的热度设定值、和感温包的位置;
5、检查压缩机接线端的电压和电流值;
6、检查蒸发器和冷凝器风纪运转方向是否正确;
7、检查曲轴箱加热器是否正常;
8、其它需要检查的项目
【免责声明】:本文转自《制冷百科》网,转载目的在于传递更多信息,如有侵权,请联系删除。